Mehr sehen, mehr wissen: das neue + verbesserte Award Force-Dashboard

von | Sep. 15, 2025 | Funktionsschwerpunkt

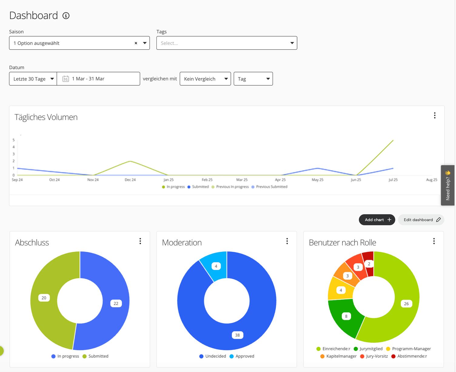
Erfolgreiches Award-Management basiert auf klaren Daten. Das neue Programm-Dashboard von Award Force bietet Programm- und Chapter-Managern Echtzeit-Transparenz, um Einträge besser zu verfolgen, den Fortschritt der Bewertung zu überwachen und Ergebnisse mit Zuversicht zu messen.

Die Dashboards sind auf Geschwindigkeit und Skalierbarkeit ausgelegt und verwandeln Programmdaten in klare Erkenntnisse, auf deren Grundlage Sie handeln können, sodass Sie von Anfang bis Ende die Kontrolle behalten.

Das neu gestaltete Dashboard-Erlebnis

Wir haben das Dashboard von Grund auf neu aufgebaut, um Ihnen eine schnellere und besser konfigurierbare Möglichkeit zu bieten, genau zu sehen, wie Ihre Awards abschneiden. Mit intuitiver Navigation, rollenspezifischen Ansichten und flexiblen Diagrammoptionen war es noch nie so einfach, den Überblick über das große Ganze zu behalten.

Ihre Rolle, Ihr Dashboard

Award Force wurde für Programme entwickelt, die skaliert werden, und das bedeutet, dass einige Rollen maßgeschneiderte Einblicke benötigen. Aus diesem Grund haben wir zwei Dashboards eingeführt, um sicherzustellen, dass die richtigen Daten immer in den richtigen Händen sind.

Dashboard für Programm-Manager

Dieses Dashboard bietet einen vollständigen Überblick über das gesamte Programm und beinhaltet eine Ansicht der Eintragungsvolumina, Einreichungsraten, Bewertungsergebnisse und des Gesamtfortschritts.

Dashboard für Chapter-Manager

Dies ist eine optimierte Ansicht für Chapter-Manager, um sich auf das zu konzentrieren, was in ihrer Region oder ihrem Zuständigkeitsbereich wichtig ist: Einträge, Bewertung und Chapter-spezifische Ergebnisse.

Zusätzliche Diagramme und Einblicke

Zusammen mit den bestehenden Diagrammen für Einträge und Users bieten die erweiterten Dashboards eine umfassendere Reihe von Einblicken, die die Entscheidungsfindung beschleunigen sollen, darunter:

  • Moderation
  • Volumen der Wiedervorlage
  • Bestellungen pro Währung

Müssen Sie den Rundenfortschritt auf einen Blick sehen? Ampelsymbole in der Listenansicht „Runden“ zeigen jetzt sofort offene und geschlossene Runden an.

Flexible Filter und Ansichten

Mit dem neuen Dashboard können Sie Filter und Ansichten verwenden, um sich auf die Daten zu konzentrieren, die für Sie am wichtigsten sind. Ordnen Sie Ihr Dashboard mit Folgendem an:

  • Saisonfilter (bleibt während Ihrer Anmeldesitzung bestehen)
  • Datumsbereichsauswahl mit Zeitraumvergleich
  • Account-Designfarben für ein einheitliches Markenerlebnis
  • Drag-and-Drop-Diagrammreihenfolge, um Ihr Dashboard genau so anzuordnen, wie Sie es möchten

Gehen Sie mit benutzerdefinierten Dashboards noch weiter

Jedes Award-Programm ist anders. Aus diesem Grund bietet Award Force auf unserem Premier-Plan benutzerdefinierte Dashboards an. Arbeiten Sie mit unserem Implementierungsteam zusammen, um maßgeschneiderte Visualisierungen zu entwerfen, die genau widerspiegeln, wie Ihr Programm funktioniert. Zum Beispiel:

  • Verfolgen Sie DEI-Ergebnisse mithilfe Ihrer benutzerdefinierten Felder
  • Oberflächenmetriken, die für Ihren Bewertungsprozess einzigartig sind
  • Erstellen Sie maßgeschneiderte Diagramme, um die Berichterstattungsanforderungen von Stakeholdern oder Sponsoren zu erfüllen

Intelligentere Daten, bessere Entscheidungen

Unabhängig von der Größe oder dem Umfang Ihres Award-Programms können Sie sich darauf verlassen, dass Award Force Ihnen die Klarheit liefert, die Sie benötigen, um Ihr Bestes zu geben. Mit rollenspezifischen Dashboards, konfigurierbaren Ansichten und Anpassungsmöglichkeiten auf Unternehmensebene haben Sie immer die Einblicke, um selbstbewusste, datengesteuerte Entscheidungen zu treffen.

Erfahren Sie mehr über die Funktionen von Award Force oder sehen Sie sich noch heute eine Demo an, um zu erfahren, wie Award Force Ihnen helfen kann, Ihr Award-Programm effektiv zu verwalten.

Unseren Blog durchsuchen

Kategorien

Folgen Sie unserem Blog!